Affiliate links on Android Authority may earn us a commission.Learn more.
Google releases Android Studio 3.0 with Kotlin support
July 16, 2025
Hot on the heels of dropping theAndroid 8.1 developer previewandposting factory images, Google also released an update for Android Studio. Android Studio 3.0 was announced at Google I/O 2017 and brings support for a new language, new features designed to speed up app development, and new debugging tools.
One of the biggest new features of Android Studio 3.0 is support for theKotlin programming language. Kotlin is interoperable with current Android languages and runtimes which means developers can use as much or as little of the language as they want in their apps. According to Google, many popular apps on Google Play already use the language.

Build and optimize
Google is also adding several new features to make it easier to build and optimize your apps. We recently told you howGoogle is highlighting Android Instant Apps in the Play Store, and now it’s making it even easier for you to build your own. It’s also rolling out Android Plugin for Gradle 3.0.0 to improve scalability and build times on larger multi-module products. Google is also making it easier to facilitate smaller and faster updates by utilizing its Maven Repository by default instead of the Android SDK Manager.
Test and debug
Emulated system images forAndroid Oreowill now include the Google Play Store. This will allow developers to do end-to-end testing of apps with Google Play and easily keep Google Play Services up to date in Android Virtual Devices. Emulated system images with the Google Play Store are signed with a release key which should make app security a consistent experience with physical devices, but will not allow developers elevated privileges (root) to troubleshoot their app. For that, developers will need to use the AOSP emulator system images that do not include Google apps or services.
Google as also included support for OpenGL ES 3.0 in Android Emulator, an app bug reporter, proxy support in Android, and Android Emulator Quick Boot. Google has been listening to developers when they say that one of the biggest pain points is the emulator taking too long to boot. In an effort to solve this problem, the emulator will boot up cold the first time (similar to powering on a device) and each time after that, it will resume from a save state (similar to waking a device). To try this feature out, you must be on the canary update release channel and update to v26.2.0 of the Android Emulator in the SDK Manager

Google has also bundled the ability to debug arbitrary APKs in Android Studio 3.0, as well as including a layout inspector, Android Test Orchestrator support, and a Device File Explorer. The new file explorer makes it even easier for developers to view the files and directory structure of your Android device or emulator. As you test your app, you may quickly preview and modify app data files directly in Android Studio 3.0.
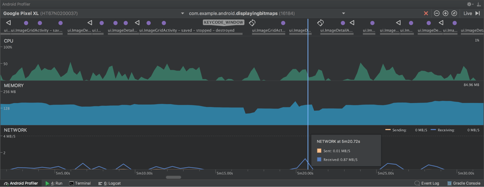
To help developers debug performance issues in their apps, Google completely rewrote its Android Monitoring tools. It has replaced those tools with a new Android Profiler that will give developers access to real-time and unified views of CPU, memory, and network activity for their apps. Each of the events are mapped to the UI event timeline which makes it easy to find touch events, key presses, and activity changes to give more context on when and why an event happened.

you may head to the link below to download Android Studio 3.0. Google is also asking for feedback on Android Studio 3.0. Developers can connect with Google on itsGoogle+ pageorTwitter, or post any bugs on itsissue tracker.
Thank you for being part of our community. Read ourComment Policybefore posting.
